Load test API Rest

Escrito por: Ulises Gascón

Jul 27, 20201 min read
Visualización en terminal del informe final de K6

Objetivo

Prueba de concepto que incluye el uso de K6 para realiazar baterias de tests de carga (incluido ejemplos POST, GET...) y visualizarlo en Grafana. Todo orquestado con Docker Compose para desplegarlo facilmente en cualquier entorno

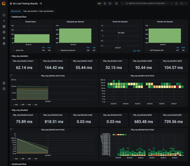
Visualizacion en Dashboards

Visualización de los datos en un dashboard de Grafana en tiempo real

Stack

  • k6
  • Grafana
  • Docker Compose
  • Nodejs

Estado

Este proyecto esta completado y no sigue en desarrollo activo

Referencias